這篇文章把MBR的分類、原理、流程、應用都講到了!



定義
MBR為膜生物反應器(Membrane Bio-Reactor)的簡稱,是一種將膜分離技術與生物技術有機結合的新型水處理技術,它利用膜分離設備將生化反應池中的活性污泥和大分子有機物截留住,省掉二沉池。膜生物反應器工藝通過膜的分離技術大大強化了生物反應器的功能,使活性污泥濃度大大提高,其水力停留時間(HRT)和污泥停留時間(SRT) 可以分別控制。

在傳統的污水生物處理技術中,泥水分離是在二沉池中靠重力作用完成的,其分離效率依賴于活性污泥的沉降性能,沉降性越好,泥水分離效率越高。而污泥的沉降性取決于曝氣池的運行狀況,改善污泥沉降性必須嚴格控制曝氣池的操作條件,這限制了該方法的適用范圍。由于二沉池固液分離的要求,曝氣池的污泥不能維持較高濃度,一般在 1.5~3.5g/L 左右,從而限制了生化反應速率。水力停留時間( HRT )與污泥齡( SRT )相互依賴,提高容積負荷與降低污泥負荷往往形成矛盾。系統在運行過程中還產生了大量的剩余污泥,其處置費用占污水處理廠運行費用的 25% ~ 40% 。傳統活性污泥處理系統還容易出現污泥膨脹現象,出水中含有懸浮固體,出水水質惡化。

MBR 工藝通過將分離工程中的膜分離技術與傳統廢水生物處理技術有機結合,不僅省去了二沉池的建設,而且大大提高了固液分離效率,并且由于曝氣池中活性污泥濃度的增大和污泥中特效菌 ( 特別是優勢菌群 ) 的出現,提高了生化反應速率。同時,通過降低 F/M 比減少剩余污泥產生量(甚至為零),從而基本解決了傳統活性污泥法存在的許多突出問題。 
分類依據種類膜組件與生物反應器組合方式分置式、一體式、(一體)復合式膜組件管式、板框式、中空纖維式等膜材料有機膜、無機膜壓力驅動形式外壓式、抽吸式生物反應器好氧、厭氧曝氣生物反應器、萃取膜生物反應器、膜分離生物反應器 

MBR的優勢
1、高效的固液分離,出水水質優質穩定。
2、剩余污泥產量少。
3、占地面積小,無需二沉池,工藝設備集中。
4、可去除氨氮及難降解有機物。
5、克服了傳統活性污泥法易發生污泥膨脹的弊端。
6、操作管理方便,易于實現自動控制。

MBR的不足
1、投資大:膜組件的造價高,導致工程的投資比常規處理方法增加約30%-50%。
2、能耗高:泥水分離的膜驅動壓力;高強度曝氣;為減輕膜污染需增大流速。
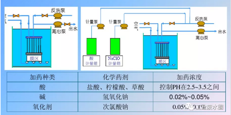
3、膜污染清洗。
4、膜的壽命及更換,導致運行成本高。膜組件一般使用壽命在5年左右,到期需更換。

| 第一階段(1966 年~1980年) | 1966年,美國的Dorr oliver公司首先將MBR用于廢水處理研究 |
| 1968年,Smith等人在活性污泥法工藝中用超濾取代二次池。 | |
| 20世紀70年代,膜生物反應器工藝首次進入日本市場。 | |
| 第二階段(1980年~ 1995年) | 1989年日本政府政府聯合許多大公司共同投資研發。90年代Kubota公司研制了平板式浸沒MBR。 |
| 在80年代末到90年代初,Zenon環境公司研制成功了兩個注冊產品。Zenon環境公司商業化的產品系統——ZenonGem在1982年進入市場。 | |
| 第三階段(1995年至今) | 20世紀90年代中后期。越來越多的歐洲國家將MBR用于生活污水和工業廢水的處理。 |
| 目前主要有四家大公司經營 MBR ,它們分別是加拿大 Zenon 公司, 13本Mitsubishi Rayon公司,法國 Suez.LDE/IDI公司和日本Kubota公司。 |

| 應 用 領 域 | 1.現有城市污水處理廠的更新升級 。 |
| 2.無排水管網系統地區的污水處理,如居民點、旅游度假區、風景區等。 | |
| 3.有污水回用需求的地區或場所,如賓館、洗車業、客機、流動廁所等 。 | |
| 4.高濃度、有毒、難降解工業廢水處理。如造紙、制糖、皮革等行業 。 | |
| 5.垃圾填埋廠滲濾液的處理及回用 。 | |
| 6.小規模污水廠(站)的應用。 |
| 研 究 重 點 | 1、膜污染的機理及防治 。 |
| 2、MBR工藝流程形式及運行條件的優化。 | |
| 3、MBR 工藝經濟性研究 。 | |
| 4、以節能、處理特殊水質對象開發新型的膜生物反應器 。 | |
| 5、成熟、系統 MBR 的工藝設計方法 。 | |
| 6、形形色色的生物反應器 |



| MBR用膜介紹 | |||
| 高 分 子 有 機 膜 材 料 | 材質:聚烯烴類、聚乙烯類、聚丙烯腈、聚砜類、芳香族聚酰胺、含氟聚合物等 。 | 優點:成本相對較低,造價便宜,膜的制造工藝較為成熟,膜孔徑和形式也較為多樣,應用廣泛。 | 不足:運行過程易污染、強度低、使用壽命短 。 |
| 無 機 膜 | 材質:金屬、金屬氧化物、陶瓷、多孔玻璃、沸石、無機高分子材料等 。 | 優點(陶瓷膜為例):耐酸 、抗壓、抗溫,其通量高、能耗相對較低 。 | 不足:造價昂貴、不耐堿、彈性小、膜的加工制備有一定困難 。 |
目前MBR膜組件中使用量較大的只有聚偏二氟乙烯(PVDF)、聚乙烯(PE)和聚丙?。≒P)。其中聚偏二氟乙烯(PVDF)由于其優良的物理和化學性能(強度和耐腐蝕性)在國內和國外用量均最大。
MBR 工藝中用膜一般為微濾膜( MF )和超濾膜( UF ),大都采用 0.1 ~ 0.4 μ m 膜孔徑 。
微濾常用的聚合物材料有:聚碳酸酯、纖維素酯、聚偏二氟乙烯、聚砜、聚四氟乙烯、聚氯乙烯、聚醚酰亞胺、聚丙烯、聚醚醚酮、聚酰胺等 。
超濾常用聚合物材料有:聚砜(PS)、聚醚砜(PES)、聚酰胺、聚丙烯腈( PAN )、聚偏氟乙烯、纖維素酯、聚醚醚酮、聚亞酰胺、聚醚酰胺等 。






| 各種膜組件特性表 | |||||
| 名稱/項目 | 中空纖維式 | 毛細管式 | 螺旋卷式 | 平板式 | 圓管式 |
| 價格(元 /m 3) | 40~150 | 150~800 | 250~800 | 800~2500 | 400~1500 |
| 充填密度 | 高 | 中 | 中 | 低 | 低 |
| 清洗 | 難 | 易 | 中 | 易 | 易 |
| 壓力降 | 高 | 中 | 中 | 中 | 低 |
| 可否高壓操作 | 可 | 否 | 可 | 較難 | 較難 |
| 膜形式限制 | 有 | 有 | 無 | 無 | 無 |
| 中空纖維膜組件和板式膜組件的比較 | |
| 中空纖維膜組件 | 板式膜組件 |
| 中空纖維膜膜絲柔性, 可反沖洗 | 支撐板式平板膜:膜片為剛性, 不可反沖洗 |
| 獨立的清洗 | 獨立的清洗 |
| 填充密度 160m2/m3 | 填充密度 80m2/m3 |
| 典型膜通量:15L/m2h | 典型膜通量:20L/m2h |
| 纏繞式纖維物質,污泥堵塞, 卡在纖維間,無法通過反沖去除。 | 溝槽式,低填充密度,堆積在板間, 始于板固定處,沒有反沖洗 |
| 化學清洗。 | 化學及機械清洗。 |






| MBR設計信息需求表 | |
| 廢水水質 | 最少的水質條件包括:BOD、COD;TSS、VSS;N、P、Alk;T 。 |
| 現場條件 | 包括:咨詢報告、場地限制、特殊地貌;如果是改造項目,則還需要工廠平面圖、池子和渠道的尺寸,運行歷史數據等。 |
| 處理量和水力負荷 | 該信息對工藝配置和處理工藝的選擇具有決定意義。 |
| 出水水質要求 | 或出水用途,該要求影響處理工藝流程的選擇。 |
























